跳至主要內容
创科智控
创科智控
在线文档
创科云
企业官网
数据中心
广州创科工程质量检测有限公司
小于 1 分钟
功能介绍
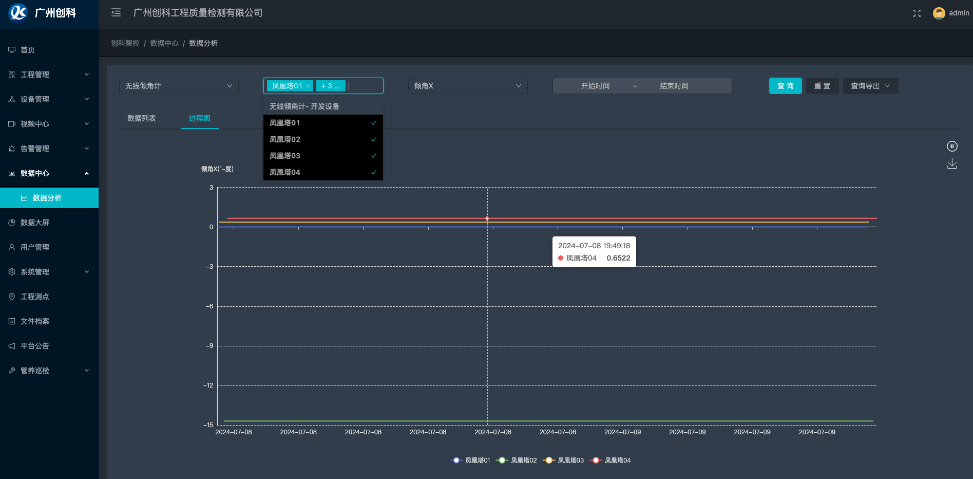
数据中心提供设备数据点历史数据查询,支持多设备查询相同数据点查询,横向对比,支持折线图。
数据中心模块提供以下功能
历史数据列表查询
历史数据折线图展示
数据查询导出EXCEL/PDF
下载折线图
设置折线图Y轴值范围
界面详情
数据中心
数据中心
上一页
告警通知
下一页
工程管理