跳至主要內容
创科智控
创科智控
在线文档
创科云
企业官网
部位测点
广州创科工程质量检测有限公司
小于 1 分钟
功能介绍
工程支持新建多个部位测点、部位支持浸润线等。
部位测点管理模块提供以下功能
工程部位测点总览
新增工程部位
编辑工程部位
新增工程测点
编辑工程测点
工程测点关联设备数据点
工程测点测值公式自定义
删除部位
删除测点
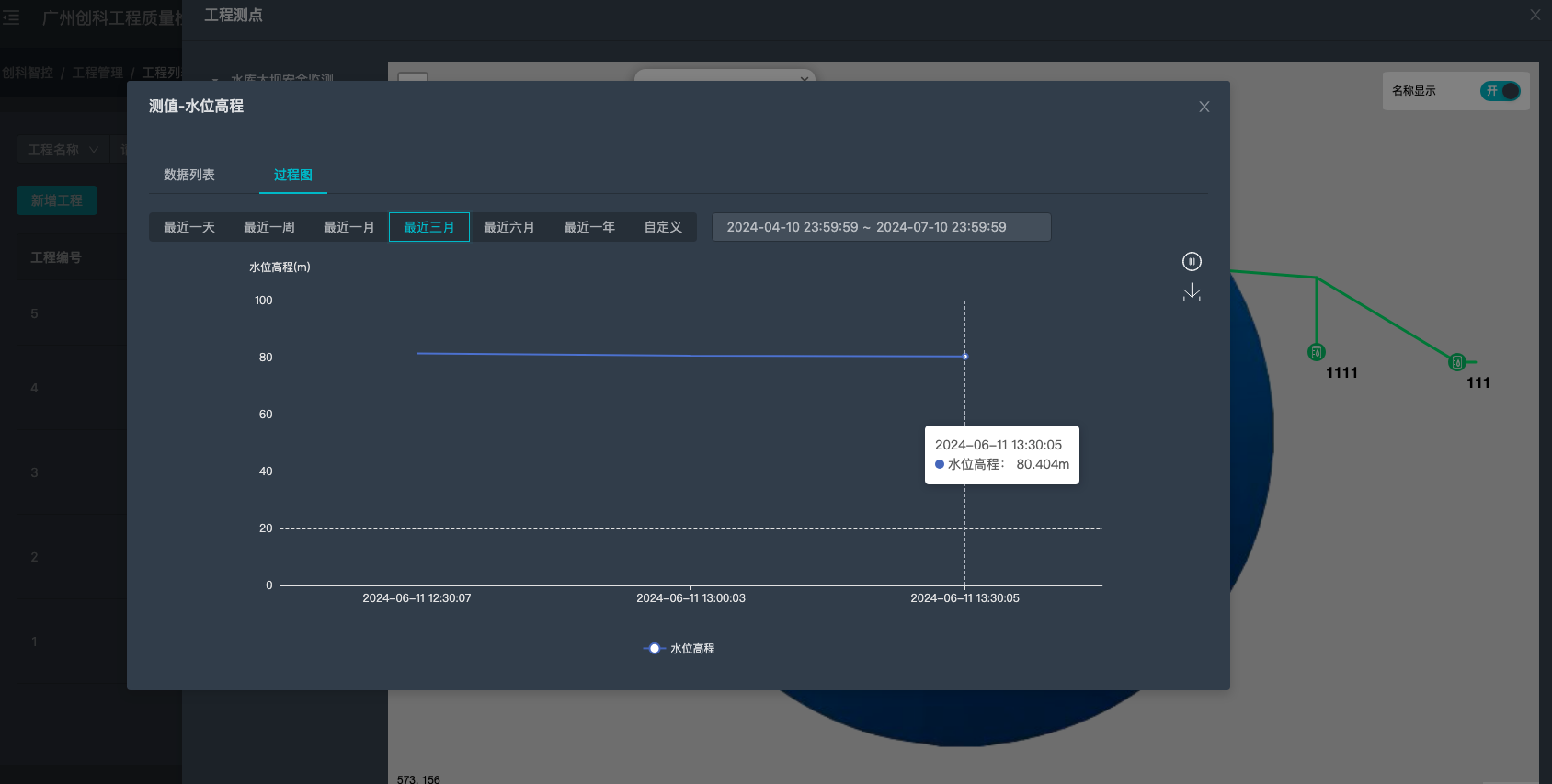
查看测点测值历史数据(折线图)
导出测点测值历史数据(EXCEL/PDF)
界面详情
工程部位测点
工程部位测点
测点详情
测点测值
测点测值
部位详情
上一页
工程管理
下一页
数据大屏